NÁSTROJ PRO FINANČNÍ VÝKONNOST

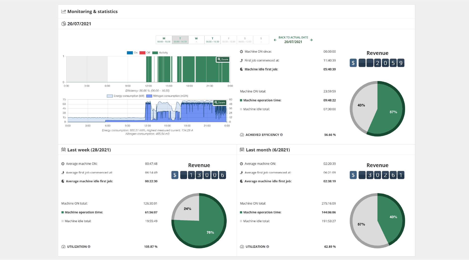
ZOOMFABⓇ dovoluje uživatelům sledovat v reálném čase výnosy a zisky generované strojem a pracovním centrem. Kromě toho ZOOMFABⓇ přesně vypočítává hodinové provozní sazby a porovnává rozpočtové náklady a aktuální výsledky, čímž umožňuje dopředu zobrazovat případné ztráty. Tento unikátní nástroj může zpočátku vyvolat rozpaky, protože nahrazuje názory skutečnými fakty, ale jedná se o jednu z nejcennějších funkcí platformy ZOOMFABⓇ.




